$ cat rate-limiter.md
Sentencify 의 핵심 비용 구조는 LLM API 호출이다. 1회 교정 요청 당 여러 LLM을 병렬 호출하는 구조이며, 혹여나 비정상적이거나 악의적인 대량 요청이 들어오면 LLM API 비용이 순식간에 폭증할 수 있는 문제점이 있다. 따라서, 이 문제를 해결하기 …
$ whoami
chuz — Developer
$ cat links.txt
→ GitHub github.com/Choi-Seunghwan
→ Email choiseunghwan.tech@gmail.com
Sentencify 의 핵심 비용 구조는 LLM API 호출이다. 1회 교정 요청 당 여러 LLM을 병렬 호출하는 구조이며, 혹여나 비정상적이거나 악의적인 대량 요청이 들어오면 LLM API 비용이 순식간에 폭증할 수 있는 문제점이 있다. 따라서, 이 문제를 해결하기 …
현재 팀에서는 LLM 서비스 관련 프로젝트를 진행하고 있다. 기존에도 Grafana - Prometheus - Loki 기반의 모니터링 스택은 구축되어 있어, 메트릭과 로그 가시성은 어느정도 확보된 상태였다. 다만, 실제 운영 환경에서 더 필요해진 것은, 요청 단위의…
이전에 실무에서 커머스 도메인을 담당했던 경험을 다시 정리해보고 싶어서, 작은 쇼핑몰 프로젝트를 직접 개발해 보았다. 단순 기능 구현이 아니라, 실제 운영에서 주의해야 하는 부분(결제/주문 정합성)을 프로젝트에 반영하려 하였다. - Frontend: React - Ba…
사내 서비스가 여러 개로 늘어나거나, 사이드 프로젝트/신규 서비스가 생길 때마다, 로그인을 어떻게 붙일지가 고민거리였다. 서비스마다 회원가입, 로그인, 토큰 검증을 제각각 구현하면 초기에는 빠르게 시작할 수 있지만, 서비스가 늘어날수록 보안, 운영, 개발 생산성 면에서…
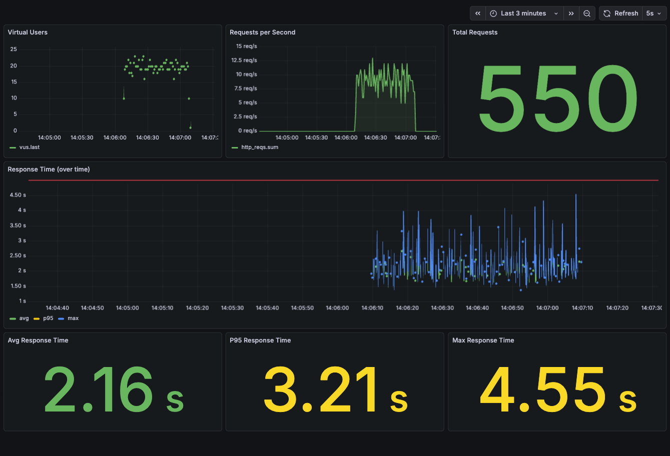
현재 맡고 있는 프로젝트에서 지원 사업 평가를 준비하면서, 서비스가 분당 500 요청 (500 RPM) 을 안정적으로 처리할 수 있는지 증명해야 했다. 평가 항목은 두 가지였다. - 시스템 확장성: 부하 상황에서 목표 처리량 (500+ RPM)을 유지할 수 있는가 - …
아래 내용은 팀에 기술 공유 목적으로 작성 되었던 내용 입니다. AWS-EKS(k8s) 환경에 Helm-Chart 를 이용하여, Sentry self-hosted 구축했던 경험을 담고 있습니다. 작업 했던 내용은 Github 링크에서 확인할 수 있습니다. 링크: htt…
무릇 개발자라면 본인이 만든 서비스를 하나 운영해야 하지 않나 하는 생각이 있었다. 그간 막연히 생각만 해왔지만, 이런저런 동기부여가 생겨 앱 서비스를 개발하게 되었다. 사람은 자신의 가치관이나 철학으로 정의되기도 하지만, 결국 그로부터 말미암은 행동이 그 사람의 아이…
이번에 좋은 기회로 프리랜서 백엔드 개발자로 일할 수 있는 기회를 얻었다. 내내 정규직으로만 근무하다가 프리랜서로는 처음 일 해 보았는데, 다행히 함께 일한 프리랜서 동료분들도 좋은 분들이 많았고, 정규직과 프리랜서가 한 팀으로 일하면서 큰 괴리감 없이 일하는 곳이었기…
안녕하세요 서버 개발자 최승환입니다 👋 이 글은 팀의 레거시 인프라 환경을 개선 했던 경험을 공유하기 위해 작성하게 되었습니다. 으레 스타트업이란 신규 개발과 기술부채 해결 사이에서 항상 고민하게 되는 것 같습니다. 저희 팀도 마찬가지로 그간 해결하지 못했던 레거시가…
나는 재직 중인 팀에서 NestJs 기반의 신규 백엔드 서버를 구축하였다. 기존 레거시 node, express 기반의 프로젝트는 56년 전에 작업된 내용이 많아 이전 기능을 참조하면서 신규 백엔드 서버에 기능을 옮겨 올 때에는 여러 고려해야 할 점이 있었다. 특히 구…
우선 기존 레거시 인프라 환경에서 어떤 문제가 있었고, 무엇을 개선하고자 하였는 지 알아보아야 할 것 같습니다. 저희 웹(API)서버는 KT Cloud VM(virtual machine) 환경에 코드를 배포하여 PM2를 이용해 서버 인스턴스를 띄우는 방식으로 구축되어 …
안녕하세요! 서버 개발자 최승환 입니다! 저희 서버 프로젝트는 대규모 리팩토링 없이 5, 6년 이상 쭉 이어져 온 상태라 거의 야생의 세렝게티 대초원을 연상하게 만듭니다 🤣… (GitLens로 보면 5, 6 years ago… 가 찍힌다… 😮) 그래도 이러한 환경에…
> 해당 문서는 사내 에러 모니터링 시스템 도입을 위해 기술 조사를 했던 내용을 개발팀 내부에 공유 했던 문서입니다. > 이전에 Sentry 를 사용했던 적이 있어, 주로 Sentry 와 관련된 내용을 담고 있습니다. > 관련 정보를 찾는 분께 도움이 될까 싶어 공유 …
리그 오브 레전드 | MBTI 분석 MBTI 는 이제 거의 모르는 사람이 없을만큼 하나의 트랜드로 자리 잡았습니다. 이와 더불어 여러 기업이나 조직에서도 마케팅에 MBTI 라는 흥미 요소를 섞어 성공적으로 활용하고 있는 사례가 늘고 있습니다. 이와 더불어 저 역시 짧은…
이 글은 책 '객체지향의 사실과 오해'를 읽고 느낀 소감을 적은 글입니다. > 시너지를 생각하라, 전체는 부분의 합보다 크다. - 스티븐 코비 (stephen R. Covey) > 책의 첫 장은 위와 같은 문장으로 시작된다. 벌써 호기심을 자극하고 재밌는 내용이 펼쳐…